前面那篇,我先把环境跑通了:Cursor +Node.js + MasterGo MCP +CodeX
那一篇解决的是:这件事到底怎么开始。
这一篇,我想继续写更真实、也更有价值的部分:
当我真的拿一个 dashboard 去还原时,AI 到底能做到哪一步,又会在哪些地方翻车。
先说结论:
能做,但绝对不是一句话生成一个可交付页面。
第一轮,它通常只能把页面骨架搭出来;
真正决定还原度高低的,是后面你怎么带着它,一轮一轮把页面调到接近设计稿。
一开始我当然也想偷懒。
最理想的状态当然是:
我把设计稿链接一丢、本地参考图一放,它就直接给我还原出一个七七八八的页面。(AI 赋能直接朝九晚五,有没有)
实际跑下来我发现,它确实能出第一版,但这个第一版更像一个能继续修改的半成品,而不是一个已经能交差的页面。
我后面依旧采用上一篇说的方式,两种参考一起喂。
1. 本地参考图
把关键模块截图、页面截图放进 reference 文件夹里,让 AI 先“看到页面长什么样”。(这边拿一个常见的后台页面做案例)
2. MasterGo 设计稿链接
给它更完整的设计上下文,告诉它:这才是真正的参考来源,具体的间距、色值、字号都要以设计稿为准。
这两种方式一起用,比只给其中一种要稳很多。
因为只给链接,它经常理解不稳定;只给截图,它又容易只学个表面。
但即便这样,第一轮出来的效果也只能说:
两种参考一起喂,结构和氛围能保住 70%;剩下那 30% 的细节,才是真正拉开差距的地方。
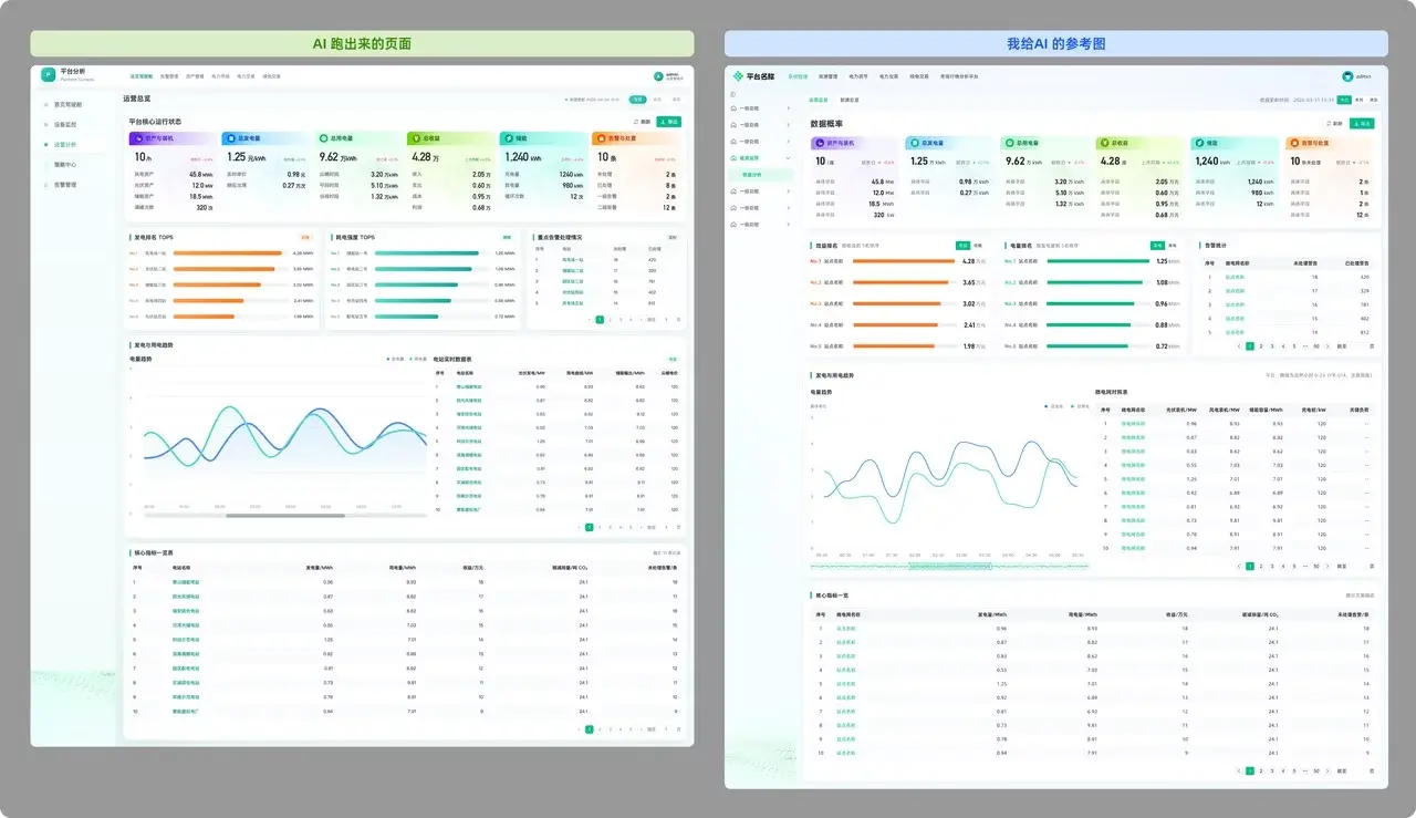
这是第一轮我跑出来的效果,乍一看其实还可以。
比较显眼的问题,首先是框架不对——这也是我踩的第一个坑,没有优先去修框架。
其次,每个模块也都有细节问题,所以后面我基本是从上到下,一块一块开始修改。
而真正开始踩坑,其实也是从第二轮开始的。
这次实战中,我踩坑最深、重做次数最多的地方,就是顶部的 6 个统计卡片。(这也是后台系统里为数不多还能稍微做点样式的区域。)
因为它们看起来像是“只是几张卡片”,但其实里面同时叠了很多东西:
这些东西一旦实现思路不对,后面会一路乱下去。
坑 1:把文字和图标一起切成图
一开始我图省事,想的是:
既然这 6 个卡片视觉最复杂,那我就直接切成图给它用,这样不是最快吗?
于是我最开始切图时,把卡片标题+icon 和背景切一块了。
结果页面一跑起来,问题立刻就出来了
窗口一缩放,标题开始变形。
图标也跟着被拉伸,自适应时,文字和图形一起失真,就连 SVG 也被当作背景一起带着跑偏。
输入指令,要求 Codex 进行调整
这个结果其实也证明了一件很基础、但自己上手时特别容易偷懒的事:
上面的结果就证明:纯文本信息,真的尽量不要切图。
其实平时和研发对接时,大家都知道文字最好不要切图,
但轮到自己上手的时候,真的很容易忍不住偷个懒。
只能说,人对自己总是容易宽容一点。
正确的做法,小 icon 可以切 SVG,大的背景就单独切图
然后再把资源放进对应文件夹。
这里我新建了一个叫 card 的文件夹,依次把切出来的内容放到这里
坑 2:把文字拿出来,但背景图“位置乱跑”
我吸取教训之后,把文字改成代码写,icon 用 SVG,背景图只留装饰。
这已经比第一版好很多了。
但新的问题又来了:
背景图的位置很难精准定位
它要么贴边不准,要么左右对不齐。
AI 似乎理解不了这张装饰图到底该往哪儿摆,缩放时背景和文字各走各的。
继续给出指令,进行修改调整
所以这里我后面采取的办法也很简单:
给出非常明确的数值。
比如高度、间距、颜色直接作为指令发送,这一类问题,越具体,修改越准。
坑 3: 图片资源替换后依旧失效,要及时刷新
还有一个很容易忽略的小坑是:
图片资源明明已经替换了,但页面里还是旧的。
这时候问题往往是资源没有及时刷新,或者 AI 并没有真的把新资源替换到位。
所以这一步一定要明确告诉它:替换哪张图片
命令执行后,我们看下第一排基本已经还原度很高了,接下来依次调整剩余模块
小结:
通过这一章节的踩坑和调整,我发现,这种复杂卡片,必须彻底拆散实现,AI 才能真正搞定。
这个点我一定要加粗提醒大家:
AI 最怕的指令就是“请把整体再优化一下”。
这件事其实特别像真实项目里的设计评审。
不怕甲方爸爸说一堆细节修改:
这一页的标题换个字体,那一页的色调再柔一点,这些都还算好办。
最怕的是那种:
“啧,怎么说呢,我觉得还是不够高端大气,说不上来哪里不对,你是专业的,你再出 10 版我看看。”
这种话一出来,人都头大。
对 AI 也是一样,当你发整页精修的指令时,它大概率会理解成:“好,那我把能动的地方都动一遍。”
结果往往是:头部刚改对,底部图表乱了;导航修好了,卡片样式又跑偏了。
多次试错后我总结出来,AI 更适合块状精修,所以后面我基本按这个思路来调整:
一次只改一个区域:
比如“现在只修顶部导航、只改第二排排名模块、只改趋势图区域”,改对、验收、存档。
一次只解决一种问题:
比如“这轮只调所有卡片的标题层级”,或者“这轮只修图片接入路径”,再或者“只修间距和高度”
你得像个严厉的监工,指着一个块对它说:“就改这里,别动其他的。”
第一轮可以让它快速出整体骨架,但从第二轮开始,越往后越要拆着改、分块改、逐段验收。
一旦问题拆清楚了,AI 才开始真正变得好用。
一开始,我总在纠结卡片的投影重不重、胶囊按钮的圆角对不对,描边的颜色好像淡了点。
但后来我发现,
如果页面骨架错了,细节再美也是“无效化妆”。
比如,AI 一开始把页面做成了贯穿到底的两列,但设计稿其实是顶部横向通栏,下面才是两列。
这时候你如果还在纠结按钮圆角,根本没有意义。
顺序必须是:先修骨架 -> 再修模块关系 ->再修模块细节 -> 最后整体检查
这个顺序一旦理顺,整页的可控性会一下子高很多。
这个坑我也得写进去。
因为在精修阶段,我们会不断地让 AI “再试一次”。
最怕的事情就是:AI 这一轮改崩了,而我回不去了。
我中间就遇到过一次很典型的情况:
先修的细节,后面一轮改框架时全乱了,Undo 也不一定能完整救回来。
所以我现在会把 Git 当成一个很基础的兜底动作。
1. 先检查有没有 Git
在 Cursor 里打开终端(Terminal → New Terminal),输入:
git --version
如果能看到版本号,比如:
git version 2.xx.x
说明已经安装好了,可以直接用。
如果提示 command not found,说明还没装。
2. 没装的话怎么解决(Mac)
直接在终端里跑一次 git --version,系统一般会自动弹出安装提示。
按步骤装完,再跑一遍,有版本号就可以了。
小提示:(可选操作)第一次使用 Git,可以配置一下你的用户名和邮箱:
git config --global user.name "你的名字"
git config --global user.email "你的邮箱"
不配置也不影响本教程的使用,只是 Git 记录提交信息时会更规范一些。
3. 给项目建一个 baseline
当项目已经跑出第一个“能看的版本”时,执行:
在终端执行:
git init git add . git commit -m "baseline"
这一步的意思是:
把当前状态,保存成一个“起点版本”,设计师可以理解为“设计稿第 XX 版”
4. 后面每次大改完,再存一次
比如:
git add . && git commit -m "顶部卡片结构调整完成"
一句话总结
AI 可以帮你快速往前铺页面,但 Git 是帮你随时能“回头”的 Ctrl+Z。
然后就按上面的 办法依次调整各个模块。
最后得到以下的页面,内容区域基本和设计稿接近。
跑完整个过程以后,我现在对这类工具的看法反而更具体了。
AI 无论生成页面还是写代码,都不可否认它的提效价值。
但它的价值从来不是“一键替你做完”。
它能帮你快速铺满 70-80% 的繁琐工作,但剩下的 20-30% ,
是最需要人工介入、设计判断和落地控制力的地方
从当前工具演进趋势和真实工作流痛点来看,
“设计稿 + MCP + AI 辅助还原”
很可能会成为未来专业设计师的重要生产力工具之一。
尤其适用于从设计稿到前端落地的协作场景。
我最近也一直在研究学习这事,如果你也在折腾类似的流程,欢迎评论区一起交流。
欢迎关注作者微信公众号:「B 端设计情报局」
本文转自:优设网 作者:
























